項目名稱:黃臺社區能耗監測系統
項目類型:能耗在線監測
建筑業主:黃臺社區
施工單位:山東三水智能化工程有限公司
項目采購設備:能耗在線監測系統1套,輔材1批。
項目介紹:
項目位于歷山東路以東,濟南二中以北,黃臺公園以西;規劃建設總建筑面積約143829.22㎡,其中地上建筑面積在103792.94㎡,地下建筑面積在40036.28㎡;區域西有歷山北路,南有清河北路提供交通道路支持,以東有黃臺公園提供生態環境支持,南有濟南二中提供教育配套,還有濱河商務中心、黃臺茶葉市場等提升商業配套。
能耗監測系統建設背景:
根據《國家發展改革委質檢總局關于印發重點用能單位能耗在線監測系統推廣建設工作方案的通知》(發改環資〔 2017〕1711號)要求,規范和指導重點用能單位能耗在線監測系統建設,按照統一標準、互聯互通、信息共享的建設原則要求,需要加快建設接入端能耗監測系統,實現與節能平臺互聯互通。
能耗監測系統建設依據和規范:
《中華人民共和國節約能源法》
《國家能耗在線監測企業端建設》
《重點用能單位能耗在線監測系統推廣建設工作方案》
《關于開展重點用能單位“百千萬”行動有關事項的通知》
《重點用能單位節能管理辦法》
《中華人民共和國計量法》
《能源計量監督管理辦法》
《萬家企業節能低碳行動實施方案》
以及其他依據和規范
建筑整體架構:

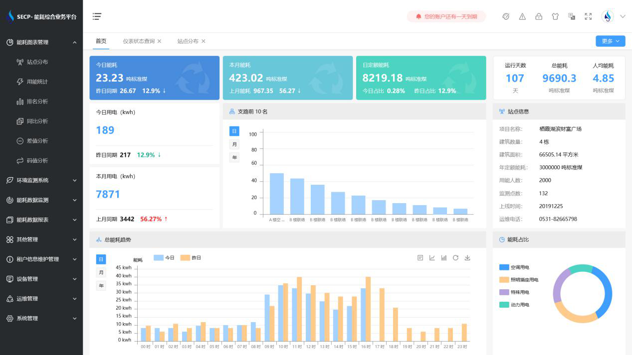
建筑能耗監測系統軟件界面圖

建筑能耗監測系統功能
1. 能耗分析
能耗分析中是對數據的圖形、圖表展示,其中包括用能統計、用能報表、排名分析、同比分析等功能。它可以分支路、分類、分項、分區域、分部門統計用能信息,查看能耗報表,用能同比分析,并進行差值分析與能耗排名分析。使得管理人員對能耗數據信息清晰明了,為節能降耗提供數據支持。
2. 租戶信息維護管理
主要是對建筑群的詳細信息(地址、編號、名稱、用能人數、建筑面積、采暖面積、建筑年份等)、區域信息、設備類型、項目信息進行管理,以便進行信息維護。
3. 設備管理
設備管理是對建筑物能源監測設備的管理,便于管理人員對能耗監測設備采集的當日數據量、運行狀態等信息了如指掌,以便及時發現異常,減少用能損失。
4. 權限管理
涵蓋角色管理、數據權限、接口權限等功能,方便不同的用戶對系統管理,并靈活配置不同權限。
5. 系統管理
系統管理可自動對缺失數據進行數據補調,不需要任何人工干預。同時支持手工補調數據,補調完成后恢復到自動補調狀態將剩余數據自動補調。系統管理確保數據成功上傳至上級平臺,讓用戶省心、放心!
建筑能耗監測系統架構圖
