
項目名稱:青島市歡樂濱海城能耗監測系統
項目類型:能耗在線監測
建筑業主:青島市歡樂濱海城
施工單位:山東三水智能化工程有限公司
項目采購設備:能耗在線監測系統1套,能耗數據采集器1臺,輔材1批。
項目介紹:
《青島市四方區歡樂濱海城控制性詳細規劃》方案正式向社會公示,這里將打造成為青島主城區西部以商務辦公、休閑旅游、商業、居住為主導功能的富有濱海城市特色的多元復合型生態新城。
根據規劃,青島市四方區歡樂濱海城規劃區域位于四方區膠州灣高速以西,北至李村河、南到航務二公司南邊界、東臨膠州灣高速、西臨膠州灣。東西長750米,南北長3500米,規劃總用地222.03公頃。規劃居住人口3.6萬人。
四方區西部作為青島傳統老工業企業聚集的區域,是青島主城區未來產業升級、功能結構調整的重要空間載體。歡樂濱海城位于四方區膠州灣高速以西,北至李村河、南到航務二公司南邊界、東臨膠州灣高速、西臨膠州灣,是該區域內唯一一處大規模濱水未開發區域,因毗鄰膠州灣高速、青黃大橋連接線等城市快速交通,距青島流亭機場約13公里,距青島火車站約7公里,距在建的青島北客站約3公里。正是由于歡樂濱海城的交通區位、濱水景觀資源、建設實施快等優勢明顯,被確定為"環灣保護、擁灣發展"的重點啟動項目。
建筑整體架構:

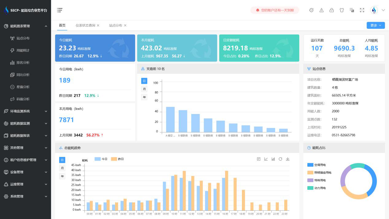
建筑能耗監測系統軟件界面圖

建筑能耗監測系統功能
1. 能耗分析
能耗分析中是對數據的圖形、圖表展示,其中包括用能統計、用能報表、排名分析、同比分析等功能。它可以分支路、分類、分項、分區域、分部門統計用能信息,查看能耗報表,用能同比分析,并進行差值分析與能耗排名分析。使得管理人員對能耗數據信息清晰明了,為節能降耗提供數據支持。
2. 租戶信息維護管理
主要是對建筑群的詳細信息(地址、編號、名稱、用能人數、建筑面積、采暖面積、建筑年份等)、區域信息、設備類型、項目信息進行管理,以便進行信息維護。
3. 設備管理
設備管理是對建筑物能源監測設備的管理,便于管理人員對能耗監測設備采集的當日數據量、運行狀態等信息了如指掌,以便及時發現異常,減少用能損失。
4. 權限管理
涵蓋角色管理、數據權限、接口權限等功能,方便不同的用戶對系統管理,并靈活配置不同權限。
5. 系統管理
系統管理可自動對缺失數據進行數據補調,不需要任何人工干預。同時支持手工補調數據,補調完成后恢復到自動補調狀態將剩余數據自動補調。系統管理確保數據成功上傳至上級平臺,讓用戶省心、放心!
建筑能耗監測系統架構圖
